Even the most advanced network systems can experience bottlenecks, which can significantly impact overall performance and productivity. A bottleneck limits the data transfer rate at a point in a network, causing delays and congestion. Identifying and resolving these bottlenecks is essential for improving network performance.
Step 1: Identifying bottlenecks
Monitoring the network's performance regularly can help in identifying bottlenecks. Site24x7 can provide real-time data on the traffic flow, bandwidth usage, and other critical metrics. By analyzing this data, network administrators can pinpoint the areas where the network is experiencing congestion or delays. For example, if the data transfer rate is significantly lower than the network's capacity, it could be a sign of a bottleneck.
Step 2: Determine the root cause
It is crucial to pinpoint the exact cause to implement an effective solution. We can do this by analyzing network performance data over a period, reviewing network configurations, and making forecasts.
Some common causes of network bottlenecks include:
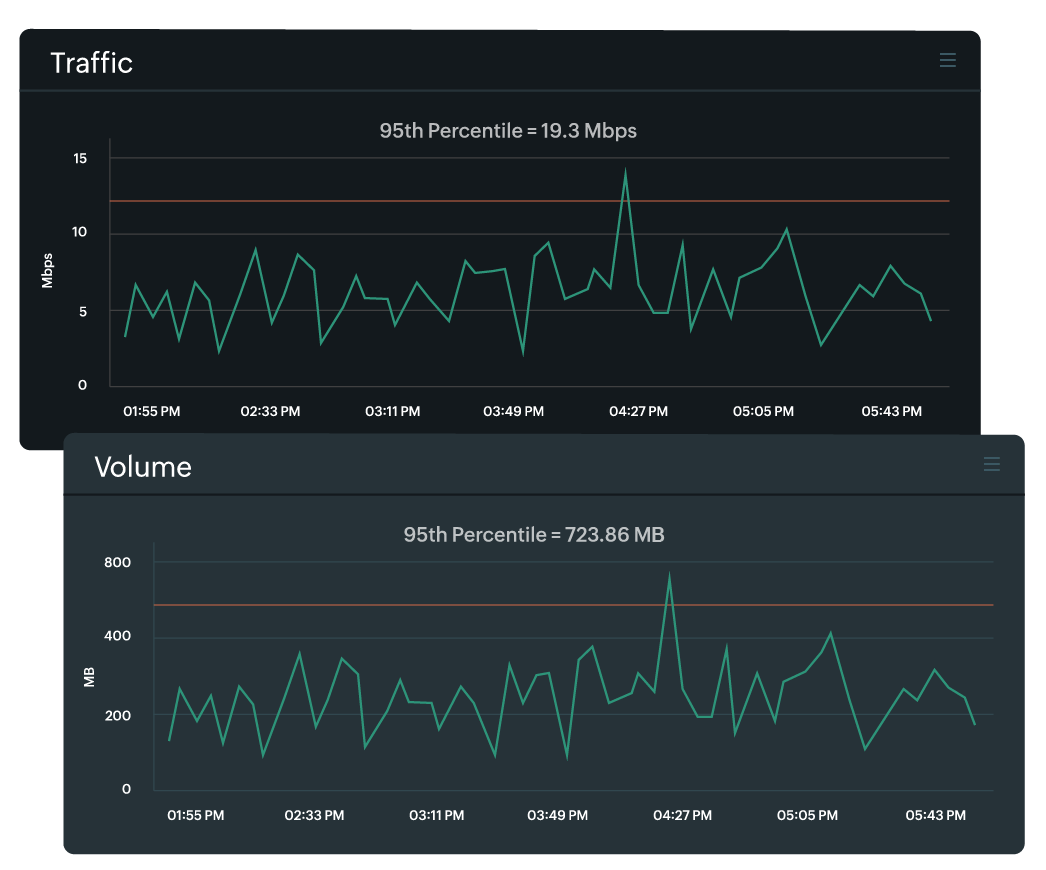
- Network congestion: This occurs when there is high traffic on the network, causing delays in data transmission. A high number of users, large file transfers, or inefficient network routing can cause this. By analyzing metrics such as Traffic, Volume, and Received Flows in a NetFlow monitor, one can effectively determine if this is indeed the case.
- Outdated hardware: Older network equipment may not be able to handle the increasing demands of modern networks, leading to slower performance. Check the device details of the network monitor to determine the hardware version.
- Inadequate bandwidth: If the network does not have sufficient bandwidth to support the amount of traffic it is receiving, performance will suffer. You can verify this by checking the round-trip time (RTT) for the WAN monitor.
- Network configuration issues: Misconfigured routers, switches, or firewalls may cause bottlenecks and slow down network performance. Verify whether the NCM monitor has any issues in backing up device configurations or if there are any unauthorized changes.
- Malware or viruses: These can cause network slowdowns by using up network resources or disrupting network traffic. This can be prevented by ensuring that the firmware is updated and applying any available patch fixes for known vulnerabilities. In Site24x7, you can check this for each device or gain a complete view on the firmware vulnerabilities dashboard.
Step 3: Strategies for resolving bottlenecks
- Upgrade devices: Upgrading to the latest firmware can assist in managing the requirements of your expanding and changing network, but the biggest impact will be installing more powerful equipment. Doing so improves the overall performance and reliability of your network, leading to better productivity and efficiency for your business. Additionally, upgrading can also provide access to new features and capabilities that can enhance your network's functionality and security.
- Increase bandwidth: Improving your internet connection or increasing the bandwidth of your network can be achieved with utilizing techniques such as network virtualization. Network virtualization involves creating multiple virtual networks within a single physical network, allowing for better allocation and bandwidth utilization. One example is by creating virtual LANs (VLANs) according to each department or location.
- Optimize network configurations: Misconfiguring settings can lead to inefficient data routing, causing delays and congestion. You should regularly review and update your network configurations to optimize them for your organization's needs. This can include adjusting quality of service (QoS) settings, which prioritize critical data traffic and limit non-essential traffic.
- Implement load balancing: Implementing load balancing will distribute network traffic across multiple devices and reduce the burden on any single device. This can prevent bottlenecks by ensuring that all devices receive a balanced amount of data traffic. Organizations can perform load balancing through either hardware or software solutions, depending on their specific requirements.
- Implement security measures: Protecting your network from malware and viruses can help prevent performance issues. By regularly tracking firmware vulnerabilities, network administrators can gain updates about patch fixes and significantly reduce exploits.
- Monitor and troubleshoot: Implementing bandwidth monitoring tools can help prioritize critical data traffic and prevent non-essential traffic from congesting the network. Especially in organizations with high data usage, network administrators should regularly monitor bandwidth usage and upgrade it when necessary.
How can Site24x7 help?
Site24x7 provides a comprehensive solution that helps you monitor your network's bandwidth and resolve bottlenecks. Here is an example.
Scenario
Consider a financial organization with a VoIP system deployed as follows:
- Hub office: This location houses session border controllers (SBCs) that connect to SIP trunks.
- Spoke offices: Agents at various spoke offices connect to the hub office through MPLS connections.
Communication flow
Each customer's voice calls first reaches the VoIP system at the hub office, then it is directed to different agents located in the spoke offices.
- Use case: Voice quality degradation due to high latency
- Issue: Customers report poor voice quality, such as delays and jitter during calls.
- Monitoring and data analysis:
- Network performance: Tracks the performance of network devices like routers, switches, and SBCs to help detect any abnormal latency or jitter.
- NetFlow: Analyzes traffic patterns to enable identification of potential congestion points that cause latency spikes.
- NCM: Shows if configuration changes on network devices align with best practices to minimize latency.
- Cisco IPSLA: Monitors RTT, jitter, and mean opinion score (MOS) to provide an in-depth view of VoIP call quality.
- Correlation and root cause identification: By analyzing high-latency readings and traffic congestion data, Site24x7 can help you identify a bottleneck in a specific MPLS connection at one of the branch offices. After reviewing the configuration, it's clear that QoS adjustments are needed to prioritize VoIP traffic.
- Use case: Call drops due to bandwidth overutilization
- Issue: Frequent call drops experienced by agents in the spoke offices.
- Monitoring and data analysis
- Network performance: Collects data continuously on bandwidth utilization.
- NetFlow: Provides detailed insight into the bandwidth consumed by traffic.
- NCM: Ensures that bandwidth allocations and routing policies are properly configured.
- Cisco IPSLA: Monitors WAN RTT to detect any anomalies that may affect bandwidth availability.
- Correlation and root cause identification: Analysis can indicate that peak hours experienced significant non-VoIP traffic, resulting in bandwidth depletion. Network configuration checks aid in identifying missing traffic-shaping policies. Implementing these policies resolves bandwidth contention and stabilizes call quality.
- Use case: Service interruption due to misconfigured routing
- Issue: Agents intermittently unable to receive incoming calls.
- Monitoring and data analysis
- Network performance: Monitors the uptime and routing tables of critical network devices.
- NetFlow: Tracks traffic flows, showing disruptions to expected traffic patterns.
- NCM: Audits configuration changes to identify recent modifications that might affect routing.
- Cisco IPSLA: Monitors RTT and latency to detect anomalies in routing paths.
- Correlation and root cause identification: Site24x7 helps you correlate router reboots recorded with disrupted traffic patterns. Configuration audits reveal a recent but incorrect route reconfiguration that can cause intermittent service outages. Reverting to a previous, stable configuration restores normal operations.
Here are some additional examples along with the solutions that can be relevant in any organization:
- Bandwidth hogging
- Identification: Network traffic data shows high traffic volumes from a specific application or subnet.
- Solution: Reallocate bandwidth using QoS policies to prioritize VoIP traffic.
- Unauthorized traffic
- Identification: Network traffic data indicates an unusual source IP address generating high traffic.
- Solution: Implement access control lists (ACLs) to block unauthorized traffic and ensure network security.
- Traffic spikes
- Identification: Network traffic data reveals episodic traffic bursts at certain times of the day.
- Solution: Analyze traffic patterns to determine if traffic shaping or bandwidth reservation is needed to maintain call quality.
- Asymmetric routing
- Identification: Network traffic analysis shows inconsistent paths for inbound and outbound VoIP traffic.
- Solution: Adjust routing tables and policies to ensure symmetrical routing for all VoIP packets.
- DDoS attack
- Identification: Network traffic data shows a sudden surge in traffic volume from multiple IP addresses.
- Solution: Implement DDoS mitigation techniques and rate-limiting to protect network resources.
Conclusion
When teams have full visibility into their network, it empowers them to make swift and well-informed decisions. They can pinpoint the root cause of issues with precision. Moreover, network observability simplifies troubleshooting, allowing for targeted solutions whether the concern lies with a particular network device or interface.
Site24x7 takes a comprehensive approach to network observability by using SNMP-based availability and performance monitoring, network traffic analysis, and network configuration management (NCM). This integrated approach is further enriched by Cisco IPSLA-based VoIP and WAN monitoring, which includes tracking MOS, RTT, jitter, and latency. This provides a complete view of network health. By monitoring all network devices, you can quickly identify and resolve any issues, no matter where they occur. Our tool correlates data from these features to help pinpoint root causes and find targeted solutions, ensuring that VoIP systems and other critical applications run smoothly.
Failing to monitor any part of the network infrastructure can lead to undetected problems, resulting in degraded service quality, downtime, and, ultimately, loss of trust and revenue. Our integrated monitoring solution helps maintain optimal network performance and ensures that your communication systems are always reliable, resulting in high customer satisfaction and employee productivity.