Monitor Cisco ACI

Cisco ACI monitoring is your key to gaining real-time insights into the health of your fabric, tenants, super spines, spines, leaf nodes, and endpoint groups.

Embrace the power of Site24x7's Cisco ACI monitoring tool and transform your network management into a seamless, hassle-free journey by gaining real-time status details about your Cisco Nexus 9000 series hardware.

Start 30-day free trialTry now, sign up in 30 seconds

Key features of Site24x7's Cisco ACI monitoring

Real-time alerts

Transform the way you monitor and manage your Cisco ACI-powered data centers to ensure that they operate at peak efficiency. Proactively address issues before they escalate by receiving instant notifications as soon as thresholds are breached.

Access organized data about the Cisco ACI network

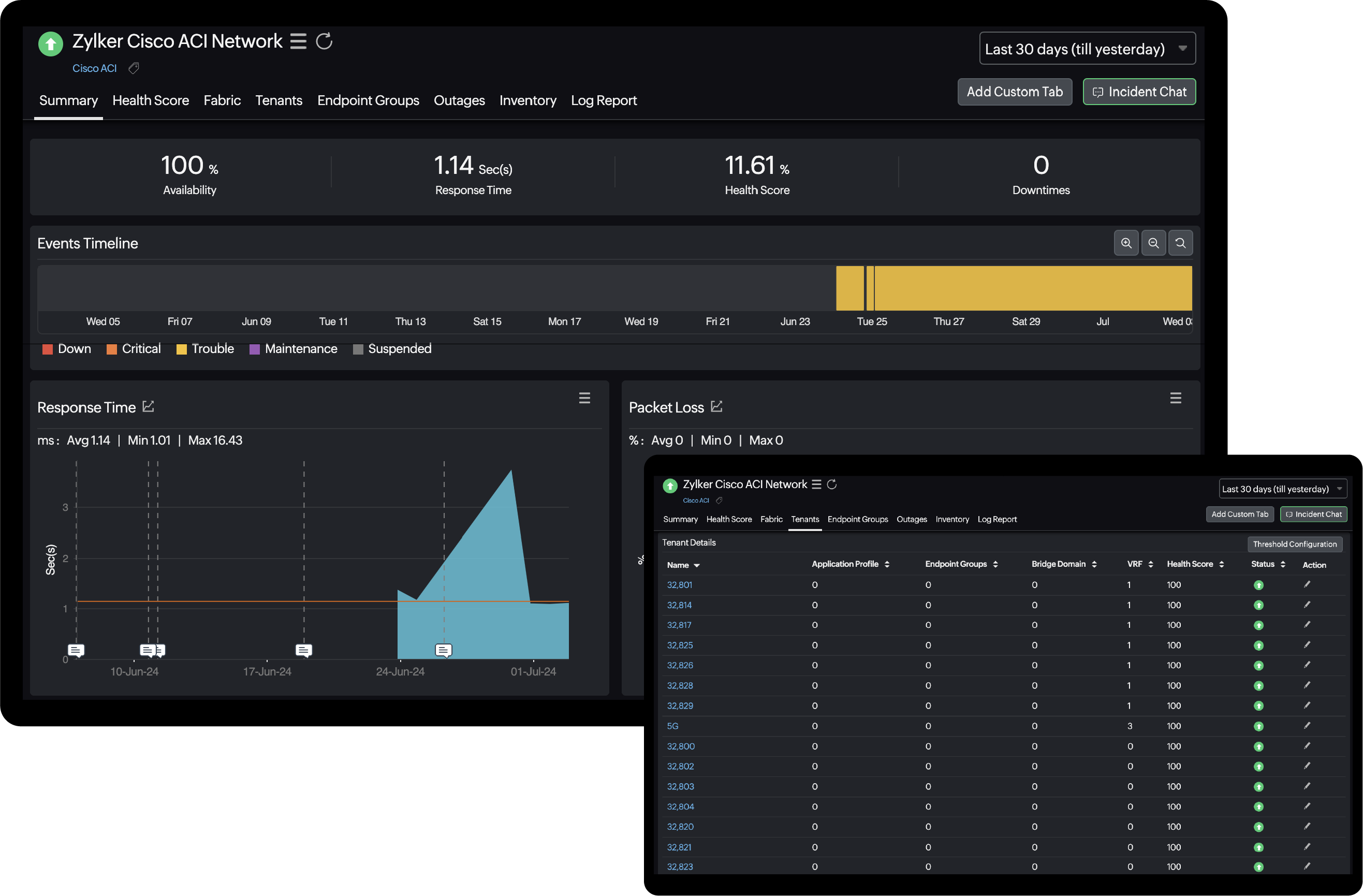
Dive into a detailed overview of your network's health and availability, exploring components like super spines, spines, and leaf nodes. Gain insights into each tenant and discover the endpoint devices present within every endpoint group.

Eliminate tool sprawl

Monitor your Cisco ACI and traditional on-premises networks in a single tool. Simplify network management by reducing the number of tools required for monitoring various aspects of your network and gain complete network observability.

How does Site24x7 monitor Cisco ACI networks?

When you connect a device to Site24x7, it uses the credentials you provide to link up with your Cisco ACI network. Site24x7 then uses REST APIs to fetch data and organizes the response in an easy-to-understand format. The data is shown at three levels for the fabric: super spine, spine, and leaf. You can also view details for tenants and endpoint groups.

Network Cisco ACI Monitoring

Cisco ACI monitoring metrics

Observe how your Cisco ACI networks are performing using the values fetched from the APIC. Here are a few metrics that help network administrators keep track of their Cisco ACI networks.

Availability

View the APIC availability on a screen or generate the Availability Summary Report for any time period.

Response Time

View the current response time of the device or drill down to view historical data.

Health Score

View the health score of any element in the Cisco ACI network by navigating the various tabs. You can view the overall health score as well as individual health scores of super spine, spine, leaf, and tenant.

Cisco ACI monitoring best practices

Why choose Site24x7 as your ACI monitoring tool?

Proactive

Site24x7 can monitor both your on-premises networks and SDNs like Cisco Meraki and Cisco ACI in a single tool. By monitoring all your resources with Site24x7, you gain complete network observability, which leads to enhanced network resilience.

Easy integration and scalability

You can add or remove monitors easily and seamlessly adapt to today's ever-changing networks. Additionally, you can integrate with any third-party tools to receive instant alerts as you wish.

Incredibly cost-effective

Site24x7 not only reduces network monitoring expenses but also addresses the often-overlooked costs of downtime. Additionally, by consolidating monitoring tools for different types of networks, you can save a significant amount of money in the long run.

Leaf and spine node devices

Here's a partial list of the Cisco ACI leaf and spine nodes supported by default:


  • Nexus 9000v Switch
  • Nexus 9236C Switch
  • Nexus 9272Q Switch
  • Nexus 9316D-GX Switch
  • Nexus 9332C Switch
  • Nexus 9332D-GX2B Switch
  • Nexus 9332D-H2R Switch
  • Nexus 9332PQ Switch
  • Nexus 9336C-FX2 Switch
  • Nexus 9336C-FX2-E Switch
  • Nexus 9336PQ ACI Spine Switch
  • Nexus 9348D-GX2A Switch
  • Nexus 9348GC-FX3 Switch
  • Nexus 9348GC-FXP Switch
  • Nexus 9364C Switch
  • Nexus 9364C-GX Switch
  • Nexus 9364C-H1 Switch
  • Nexus 9364D-GX2A Switch
  • Nexus 9372PX Switch
  • Nexus 9372PX-E Switch
  • Nexus 9372TX Switch
  • Nexus 9372TX-E Switch
  • Nexus 9396PX Switch
  • Nexus 9396TX Switch
  • Nexus 9408 Switch
  • Nexus 9508 Switch
  • Nexus 9804 Switch
  • Nexus 9808 Switch
  • Nexus 92160YC-X Switch
  • Nexus 92300YC Switch
  • Nexus 92304QC Switch
  • Nexus 92348GC-X Switch
  • Nexus 93108TC-EX Switch
  • Nexus 93108TC-EX-24 Switch
  • Nexus 93108TC-FX3 Switch
  • Nexus 93108TC-FX3H Switch
  • Nexus 93108TC-FX3P Switch
  • Nexus 93108TC-FX Switch
  • Nexus 93108TC-FX-24 Switch
  • Nexus 93120TX Switch
  • Nexus 93128TX Switch
  • Nexus 93180LC-EX Switch
  • Nexus 93180YC-EX Switch
  • Nexus 93180YC-EX-24 Switch
  • Nexus 93180YC-FX3 Switch
  • Nexus 93180YC-FX3H Switch
  • Nexus 93180YC-FX3S Switch
  • Nexus 93180YC-FX Switch
  • Nexus 93180YC-FX-24 Switch
  • Nexus 93216TC-FX2 Switch
  • Nexus 93240YC-FX2 Switch
  • Nexus 93360YC-FX2 Switch
  • Nexus 93400LD-H1 Switch
  • Nexus 93600CD-GX Switch
  • APIC L1
  • APIC M1
  • APIC L2
  • APIC M2
  • APIC L3
  • APIC M3
  • APIC L4
  • APIC M4

One solution for all your network management needs

Monitor your software-defined networks and on-premises networks in one place and eliminate tool sprawl.

Related Features

Start 30-day free trial Try now, sign up in 30 seconds
Looking for assistance? We’re here to help!

Want to learn more?

  • Personalized product demo
  • Proof of concept for set up
  • 30-day, unlimited, free trial
Request a Demo

Interested in our services?

  • 24/5 customer support
  • Flexible and competitive pricing
  • Better ROI
Get quote