FAQs
1. Why do I need an APM tool if I already have log monitoring?
While logs provide details on specific events and errors, an APM tool gives you a holistic view of application performance, including response times, transaction traces, and dependencies. APM helps you proactively identify slow performance before errors occur, whereas logs are typically used for reactive debugging.
2. What are the top 3 features to look for in an APM tool?
The top three features are: Distributed Tracing (for microservices visibility), Code-Level Diagnostics (to find the exact line of code causing delays), and Real User Monitoring (RUM) (to understand the actual end-user experience).
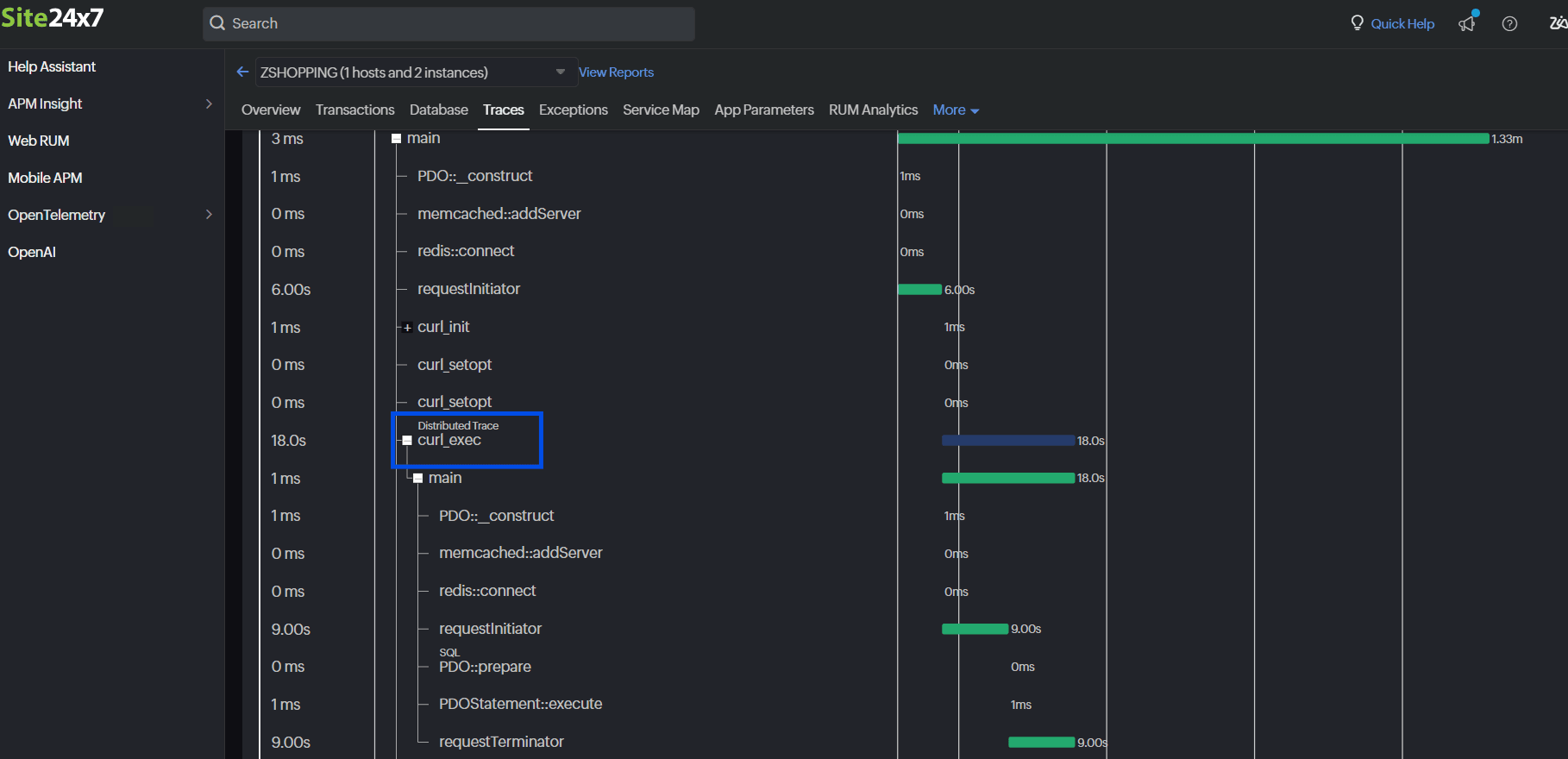
3. How important is Distributed Tracing?
Critical, especially for modern microservices architectures. Distributed Tracing allows you to track a single request as it travels across multiple services, containers, and databases, helping you identify exactly which component is causing latency.
4. Can one APM tool monitor hybrid environments?
Yes, robust APM tools like Site24x7 are designed to monitor applications running on-premises, in private clouds, and across public clouds (AWS, Azure, GCP) simultaneously, providing a unified dashboard for hybrid environments.
5. Does Site24x7 support all these checklist items?
Yes, Site24x7 APM Insight covers all 10 items in this checklist, including application dependency mapping, distributed tracing, code-level diagnostics, AI-powered alerts, and extensive platform support.




